冷凝器自動在線膠球清洗系統運行圖分析
冷凝器自動在線膠球清洗系統(如膠球清洗系統、刷式清洗系統等)的運行圖分析通常涉及對其工作原理、運行流程、關鍵參數及故障監測的解讀。以下是對此類系統運行圖的分析框架和關鍵點:
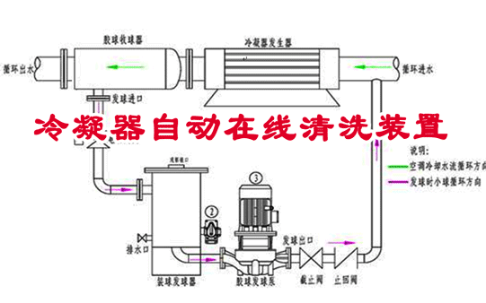
1、冷凝器自動在線膠球清洗系統組成與運行圖結構
運行圖通常包含以下核心模塊的交互關系:
清洗裝置:膠球發射器/回收器、旋轉刷頭、噴嘴等。
驅動單元:水泵、電機、閥門等動力部件。
控制系統:PLC/SCADA系統(控制清洗周期、壓力、流量等)。
過濾/分離裝置:膠球過濾器、雜質分離器。
監測傳感器:壓力傳感器、流量計、溫度傳感器、膠球計數器等。
圖示分析重點:
清洗介質的流動路徑(如水流、膠球路徑)。
控制信號的傳遞邏輯(如啟動/停止清洗的觸發條件)。
各組件之間的協同關系(如閥門開閉與水泵聯鎖)。
2、冷凝器自動在線膠球清洗系統運行流程圖分析
典型的自動清洗流程可分為以下幾個階段:
啟動階段:
系統自檢(傳感器狀態、閥門位置、過濾器壓差)。
預清洗條件判斷(如冷凝器進出口溫差是否超標)。
清洗執行階段:
膠球發射/回收循環(或刷頭旋轉清洗)。
水流驅動清洗介質對冷凝管壁進行物理沖刷。
終止階段:
清洗完成后的膠球回收率監測。
系統復位,等待下一周期。
關鍵參數監測:
壓差變化:冷凝器進出口壓差反映污垢堵塞程度。
膠球回收率:回收率低于閾值可能表明膠球破損或管道泄漏。
溫度/流量曲線:清洗前后換熱效率的對比(溫差降低表明清洗有效)。
3、冷凝器自動在線膠球清洗系統故障診斷與運行異常分析
通過運行圖可識別以下典型問題:
清洗效果下降:
原因:膠球磨損、水流量不足、清洗頻率不合理。
圖示表現:冷凝器溫差未顯著降低,或壓差持續升高。
膠球回收異常:
原因:過濾器堵塞、閥門故障、回收泵功率不足。
圖示表現:膠球計數器數值異常,或系統報警提示“回收超時”。
控制邏輯錯誤:
原因:PLC程序故障、傳感器信號漂移。
圖示表現:清洗周期混亂,或水泵/閥門未按預設時序動作。
4、冷凝器自動在線膠球清洗系統優化建議(基于運行圖分析)
調整清洗頻率:
根據污垢積累速率(通過溫差/壓差曲線判斷),動態優化清洗周期。
升級過濾系統:
若運行圖顯示頻繁因過濾器堵塞觸發報警,需加強前置過濾或采用自清潔過濾器。
傳感器校準:
定期檢查壓力、流量傳感器的精度,避免數據失真導致誤判。
能耗分析:
對比清洗階段與非清洗階段的泵功耗,優化清洗時間以減少能耗。
5、冷凝器自動在線膠球清洗系統案例分析
假設某冷凝器在運行圖中顯示以下特征:
現象:清洗后溫差僅下降1℃,膠球回收率從95%降至80%。
分析:
膠球磨損或尺寸不匹配,導致清潔力度不足。
可能伴隨過濾器壓差升高,需檢查濾網堵塞情況。
解決:
更換膠球,調整發射壓力;
清洗或更換過濾器。
冷凝器自動在線膠球清洗系統通過運行圖分析,可將抽象的運維問題轉化為可視化的參數變化和邏輯關系,快速定位故障根源并優化系統性能。實際應用中需結合歷史數據對比和現場工況(如水質、環境溫度)進行綜合判斷。